본문으로 건너뛰기

FLY-Tools 简介

FLY-Tools是广州镁伦电子科技有限公司针对Klipper所定制的一款Web调试工具,不仅适用于Fly上位机(系统自带,无需安装),还兼容市面是大部分安装了Klipper服务的上位机。

提示
  • FLY-Tools仅适用于安装了klipper的Linux系统

FLY-Tools特点

  • 多语言支持,暗色主题支持
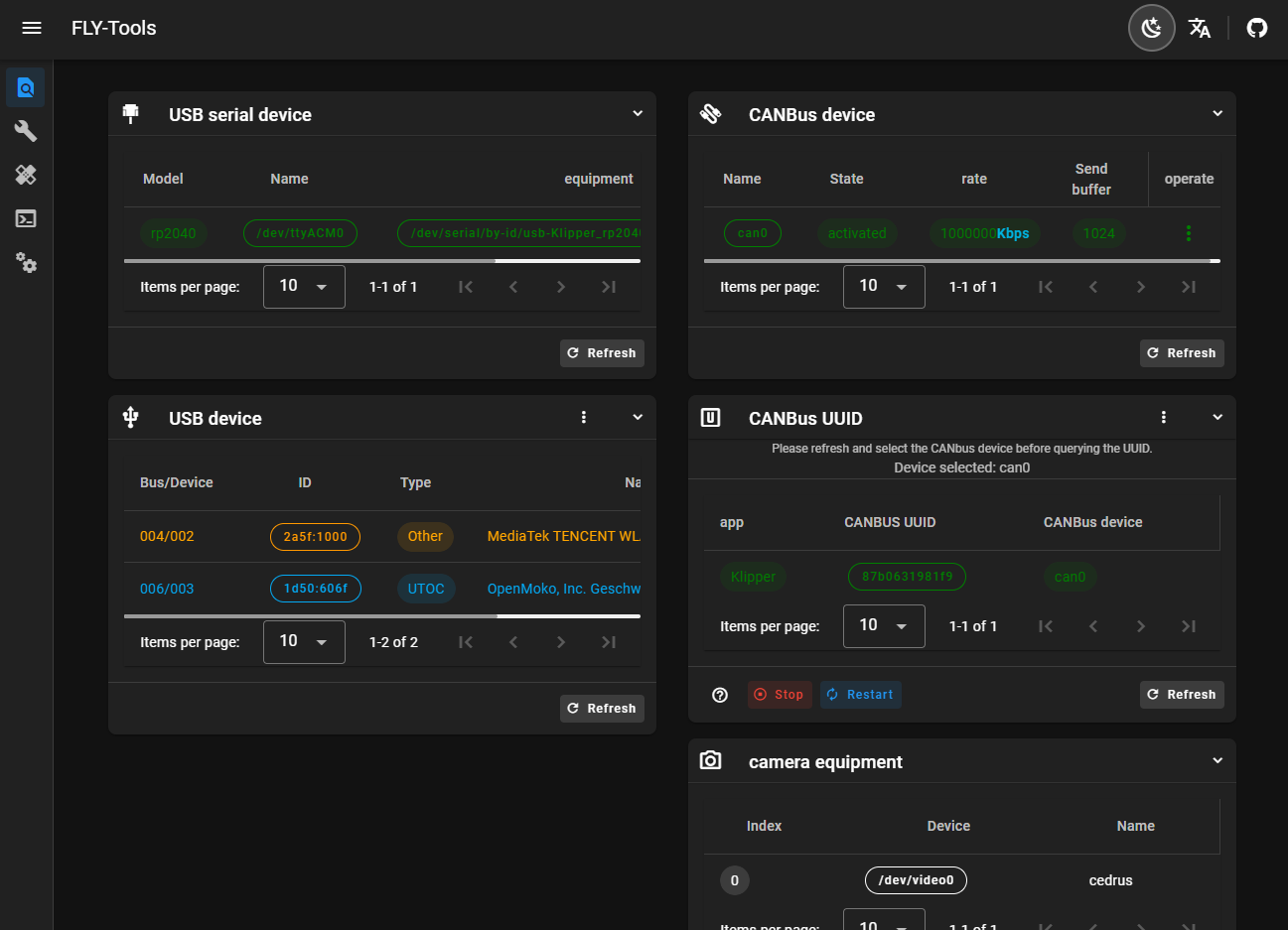
  • 支持查询并一键复制USB串口ID,USB设备ID,CANbus UUID,Video设备ID
  • 支持一键启用或禁用指定是CAN设备
  • 支持在线修改CAN设备的速率及发送缓冲区大小
  • 支持在线编译FLY主板的klipper固件(Katapult固件编译正在适配)
  • 支持在线烧录,支持DFU,HID,CAN等烧录方式
  • 支持下载所有已编译的固件文件
  • 支持在线生成Klipper负载图
  • 支持一键自动测量并生成共振图
  • 支持网页SSH连接
  • 支持WEB网页SSH(基于ttyd)
  • 支持FLYOS 3.3.4版本系统,可配置屏幕,网页显示等

FLY-Tools 界面展示